안녕하세요. 티켓부스트 팀입니다.
관리 중인 캠페인이 많아서 원하는 성과 데이터를 찾기 어려우셨나요?
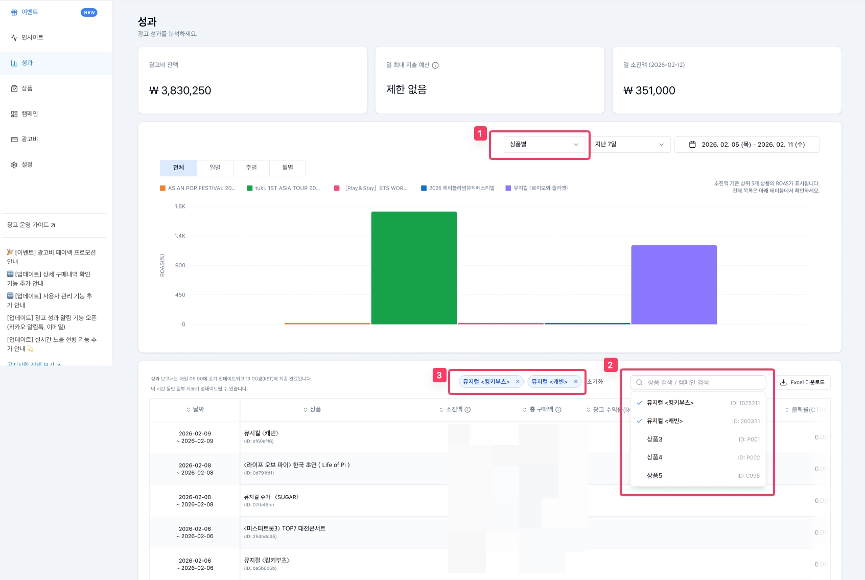
이제 성과 메뉴에서 캠페인이나 상품을 이름 또는 ID로 검색하고 원하는 항목만 골라 성과를 비교하실 수 있습니다!
캠페인/상품 검색 필터란?
성과 메뉴 테이블 상단에 추가된 검색 필터입니다. 이름이나 ID로 캠페인/상품을 빠르게 찾아 여러 개를 선택하면 성과를 한눈에 비교할 수 있습니다.
주요 기능
•
이름/ID 검색 : 캠페인 또는 상품의 이름이나 ID를 입력하면 매칭되는 목록이 바로 표시됩니다.
•
다중 선택 비교 : 관심 있는 캠페인/상품을 여러 개 골라 성과를 나란히 비교해 보세요.
•
필터 적용 Excel 다운로드 : 필터로 선택한 항목의 데이터만 Excel로 다운로드할 수 있습니다.
이용 방법
1.
좌측 메뉴에서 "성과"를 클릭합니다.
2.
상단의 "상품별" 또는 "캠페인별" 보기를 선택합니다.
3.
테이블 상단의 검색창에서 이름 또는 ID를 입력하고 원하는 항목을 선택합니다.
※ 상품별/캠페인별 뷰를 전환하면 선택한 필터가 초기화됩니다.
※ 상단 차트 영역에는 필터가 적용되지 않으며 하단 테이블에만 적용됩니다.
감사합니다.
티켓부스트 팀 드림
